
А вы уверены, что ваш объект недвижимости работает на вас, а не наоборот? В объектах коммерческой недвижимости входные двери постоянно открываются и закрываются, поэтому воздушно-тепловые завесы играют важную роль в создании комфорта, но чаще всего их работа неэффективна.
Как понять, что тепловые завесы работают эффективно? И какие затраты уходят на их эксплуатацию? Часто бывает так, что управление оборудованием делегировано подрядчикам или персоналу, у которых нет понимания, как управлять завесами рационально. В итоге завесы либо «греют улицу», сжигая электроэнергию, либо простаивают, когда требуется их работа. Это влечет за собой огромные затраты: некоторые объекты расходуют до 30% электроэнергии на работу завес в отопительный сезон. При этом эксплуатация завес могла бы быть значительно экономичнее и прозрачнее. Нередко эксплуатационные расходы воспринимаются как неизбежное зло, особенно если настройка системы кажется чем-то сложным или неподъемным.
В статье расскажем о решении от Lavritech, которое позволяет эффективно управлять тепловыми завесами и оптимизировать расходы на работу климатического оборудования. На примере крупного объекта транспортной инфраструктуры площадью 32 000 м² вы узнаете, как автоматизация с помощью технологий Wi-Fi и LoRaWAN решает задачи централизованного управления, улучшает комфорт и снижает затраты на электроэнергию.
В здании установлено большое количество тепловых завес различных производителей — от простых моделей с механическими пультами до более современных с дистанционным ИК-управлением. Есть и другая особенность объекта: он работает круглосуточно. В отличие от торговых центров с фиксированным временем работы, где тепловые завесы обычно включают и выключают по расписанию — утром при открытии и вечером при закрытии — здесь требуется более гибкий подход. Тепловые завесы нужно включать и выключать в зависимости от наличия трафика посетителей. Даже если выделить отдельного сотрудника для включения и выключения тепловых завес, кардинально это проблему не решит из-за большой площади объекта и количества этажей. Сказывается и человеческий фактор — завесы постоянно забывают то включить, то выключить.
Еще одна особенность: заказчик не хотел трогать существующую отделку здания, чтобы не было дополнительных расходов.
В итоге Lavritech была поставлена следующая задача: разработать систему централизованного управления тепловыми завесами с целью оптимизации их работы и снижения энергопотребления, минимизируя при этом вмешательство в отделку и существующую инфраструктуру
Дополнительные фото
Спокойствие и деньги
Конечно, было бы удобно представить заказчику волшебную кнопку «спокойствие и деньги» — решение, которое по нажатию сразу сделает и комфорт, и экономию. Но давайте оставим интригу: мы расскажем о техническом решении, ведь в мире сложных инженерных систем не всегда все решается одной кнопкой, особенно когда дело касается столь специфического оборудования, как тепловые завесы.
Интегратор выбрал путь, который начинался с глубокого анализа работы завес. В здании оказалась целая коллекция разных моделей: от механических, с ручным управлением, до современных с ИК-пультами. Механическими завесами можно управлять по принципу раздельного включения нагревательного элемента (ТЭНа) и вентилятора через два реле. Мощность ТЭНов была разнообразной — от 3 до 9 кВт, и некоторые модели содержали несколько нагревательных элементов.
К сожалению, не у всех тепловых завес сохранилась документация, поэтому пришлось прибегнуть к реверс-инжинирингу, особенно для импортных моделей. Для завес с ИК-управлением установили модули WB-MIR, чтобы интегрировать их в систему через инфракрасный порт.
Дальше расскажем, как система автоматизации справляется с этими разнообразными требованиями и насколько она приближается к той самой волшебной кнопке!
Начнем, пожалуй, с нашего «зверинца». Для начала покажем, какое оборудование выбрали для управления разнообразными устройствами на объекте.
Дополнительные фото
Следующий шаг: выбор надежной беспроводной сети для стабильной работы оборудования. Прокладывать провода запретили, поэтому интегратор выбрал беспроводные решения, оптимальные для крупных объектов.
Wi-Fi стал основным каналом связи благодаря своей способности поддерживать стабильное подключение в больших зонах, особенно с использованием дальнобойных маршрутизаторов Mikrotik. Они хорошо покрывают все требуемые пространства, обеспечивая каждое устройство сильным сигналом.
LoRaWAN применили для зон, где покрытие Wi-Fi недостаточно. Эта энергоэффективная технология с большим радиусом действия хорошо подходит для передачи данных с датчиков, не требуя сложного оборудования или высоких затрат на поддержку.
Позаботились и о безопасности: LoRaWAN обеспечивает защиту данных на двух уровнях шифрования (сетевом и уровне приложений), а также защищен от атак с перехватом и воспроизведением. Что касается Wi-Fi, сеть защищена благодаря функциям современных маршрутизаторов и продвинутым протоколам шифрования. Для дополнительных мер защиты настроены VPN-туннели и фильтрация по MAC-адресам, что защищает систему от несанкционированного доступа.
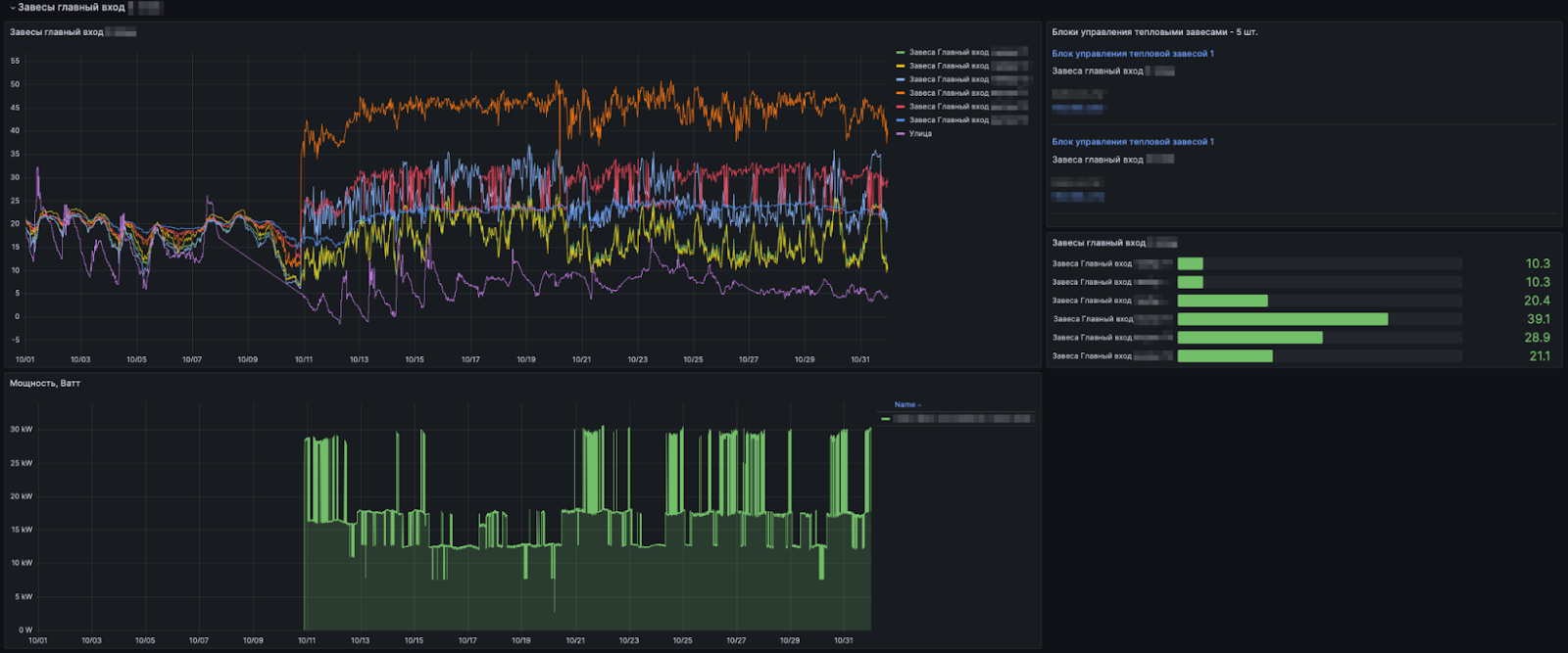
С управлением и подключением разобрались. Переходим к исполнительным устройствам. Рядом с каждой тепловой завесой или блоком завес (если они расположены близко) установили контроллер Lavritech на основе ESP32 с поддержкой Wi-Fi и LoRaWAN. К контроллеру через Modbus подключали либо модуль WB-MRM2-mini с двумя реле, либо модуль WB-MR6C с шестью реле, либо ИК-передатчик WB-MIR. Компактный размер контроллера и модулей позволял разместить их в существующих электрощитах рядом с завесами. Для включения завес изначально были предусмотрены контакторы, поэтому подошли обычные, несиловые реле.
Контроллер был нужен, чтобы логика управления была автономной. То есть автоматизация будет работать даже при временной потере связи по Wi-Fi или LoRaWAN.Т
Кроме того, для контроля работы завесы к контроллерам подключили датчики 1Wire. Они измеряли температуру на выходе каждой завесы.
Дополнительные фото
Дашборд и датчики
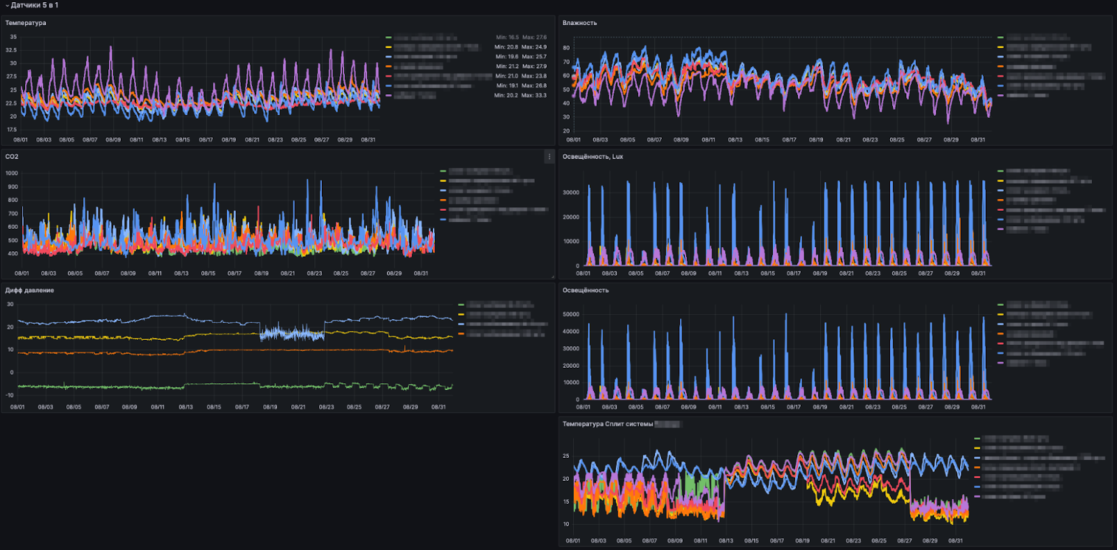
Следующий этап — разработка аналитики и регламентов работы оборудования. В тамбурах установили датчики температуры LoRaWAN. Контроллеры получали информацию с датчиков напрямую и могли регулировать работу завес.
Все здание разбили на зоны, и в каждой установили многофункциональные датчики WB-MSW. Они измеряют не только температуру и влажность, но и уровень CO₂, благодаря чему можно косвенно оценивать трафик посетителей и адаптировать регламент работы климатического оборудования под него.
Добавили датчик температуры и на улице. Система учитывает изменения уличной температуры в течение суток, адаптируя режимы работы оборудования для экономии энергии.
На сервере x86 установили MQTT-брокер и Grafana для сбора, обработки и визуализации данных. Кстати, о сборе. Контроллеры отправляют информацию на сервер с датчиков 1-Wire и MSW через Wi-Fi либо через LoRaWAN. Датчики температуры LoRaWAN отправляют информацию напрямую на сервер и контроллеры, так как сеть широковещательная.
Через Grafana создали дашборды для мониторинга состояния завес: потребляемая мощность группой завес, температура на входе завесы, температура на выходе завесы, дельта температур. Здесь сразу же можно понять, сколько ТЭНов работает в данное время. Также на дашборд выводится состояние завесы (включена или выключена), состояние нагрева (включен или выключен). Оператор на экране видит работу всех тепловых завес, параметры датчиков и может вмешаться при необходимости.
С помощью датчиков температуры 1-Wire можно определить, если ТЭН вышел из строя — это повышает надежность системы и упрощает обслуживание.
Кроме того, заказчик попросил добавить мониторинг энергопотребления. Интегратор установил счетчики на групповые фидеры, в результате можно отслеживать потребление энергии группами завес и выявлять нецелевое включение завес в то время, когда никого нет или погода не требует использования завес.
Дополнительные фото
Волшебная кнопка
А теперь, как и обещали, вернемся к той самой кнопке «спокойствие и деньги».
Когда заказчик увидел всю систему в действии с множеством графиков и сложных параметров, он явно не испытал восторга. Его реакция была красноречивой: «Господа, нам не нужны пчелы, нам нужен мед!» Несмотря на все усилия, интегратор признал: он немного увлекся деталями и забыл о главном — простоте и удобстве для пользователя. Поэтому в итоге пришлось выкручиваться и создать ту самую кнопку «спокойствие и деньги», с которой все началось: простое и понятное решение, которое автоматизирует управление, скрывая за кулисами сложные процессы и оставляя заказчику только необходимые показатели и функции.
Главным дашбордом в системе стал график, который наглядно показывает расход электроэнергии по всему объекту, сравнивая данные с предыдущими годами. Для владельцев и управленцев это удобный инструмент, позволяющий видеть динамику потребления и задавать конкретные вопросы команде эксплуатации: «Почему в прошлом году в этом месяце расход был ниже?» или «Сколько мы сэкономили по сравнению с прошлым годом?». Такой подход позволяет ставить KPI и отслеживать реальную экономию в цифрах.
Для эксплуатантов график обеспечивает ежедневное сравнение текущего и прошлогоднего потребления, давая четкий ориентир по лимиту, в который нужно уложиться. Теперь они могут заранее видеть отклонения и управлять потреблением, чтобы к концу месяца не столкнуться с неприятными вопросами на совещании. Также у них есть твердая основа для объяснения повышенных расходов, если таковые есть: на графике можно увидеть, что в прошлом году погода была другой, что влияло на расход, и подтвердить это конкретными данными.
На этом графике наглядно виден результат работы по месяцам: в какие-то месяцы сразу возникает вопрос — ребята, почему такой расход? А затем видно, что команда работала над оптимизацией и снизила показатели. Такой подход позволяет не только задавать конкретные вопросы, но и отслеживать реальное влияние работы команды на энергопотребление.

Идем сюда и смотрим расход, но уже по дням.

Но опять надо напрягаться, поэтому идем еще дальше:
И вот тут уже пошло самое интересное. Здесь экономия представлена в виде дельты в абсолютных значениях: в плюс идет сколько сэкономили, а в минус — сколько перерасходовали по сравнению с прошлым годом в рублях! Можно выбрать столбик и посмотреть, какой в этот день был результат.
Вот это уже более полезный инструмент для быстрой проверки и оперативного управления.

Ну и, конечно, помесячный анализ — как вишенка на торте для подведения итогов.
В абсолютных значениях (рублях)...

...или в процентах

Вот разбор месяца, когда смогли получить ощутимую экономию. Чтобы добиться таких показателей, пришлось включить режим достаточно жесткого административного управления и контроля. Но затем, когда все немного расслабились, все вернулось на круги своя. Отсюда вывод: инструмент хоть и эффективный, но требует усилий от управленцев. Эти усилия выражены в конкретном денежном эквиваленте, и каждый сам решает, насколько сумма оправдывает эти усилия.

Система наглядно показывает, что случайностей не бывает: если произошел перерасход, его можно сразу обнаружить, принять меры или обосновать, опираясь на многолетнюю статистику температур. В итоге, если каждый работает на совесть, собственники довольны, а эксплуатанты могут спокойно отчитываться на совещаниях, не боясь вопросов о нецелевых расходах. Диалог между собственниками и эксплуатантами становится предметным и конструктивным, а оптимизация результатов — это уже решение команды.
Заключение
Проект завершен, настало время поделиться опытом, который получил интегратор на этом пути.
Не стоит поддаваться соблазну «быстрого» внедрения: поставить оборудование повсюду и ожидать, что сразу наступит новая эра прозрачности и эффективности. Внедрение должно быть поэтапным. Первый шаг — оснащение объекта системой диспетчеризации, которая учитывает все активное оборудование. С помощью нее можно собрать годовую статистику и на ее основе сравнить общие данные по расходу. Такой подход помогает провести обоснованный анализ и уже затем перейти ко второму этапу автоматизации с пониманием, где сосредоточены основные затраты, вместо того, чтобы просто гадать.
Опыт интегратора показал, что до установки диспетчеризации на крупных объектах реальная картина энергопотребления часто остается неизвестной. Даже при наличии аналитики результаты, порой, требуют дополнительных уточнений и анализа — до этого все разговоры, скорее, на уровне предположений.
Имея на руках проверенные технические решения, такие проекты получается реализовывать намного увереннее. С помощью контроллеров Lavritech и оборудования Wiren Board можно оснастить централизованным управлением практически любое оборудование на объекте — даже то, что казалось неподдающимся мониторингу, можно интегрировать и контролировать с минимальными затратами.
Какие результаты можно зафиксировать?
-
Снижение энергопотребления. Своевременное отключение завес привело к значительной экономии электроэнергии.
-
Централизованное управление. С помощью системы можно управлять всеми завесами из единого центра, упрощая контроль.
-
Гибкость и масштабируемость. Благодаря беспроводным технологиям и модульным компонентам систему легче расширять и адаптировать под новые требования.
-
Минимальное вмешательство. Решение внедрили без существенных изменений в существующей инфраструктуре здания.
-
Открытые стандарты и протоколы. Благодаря открытым протоколам контроллер Lavritech работает с модулями Wiren Board и других производителей через Modbus.
Есть еще одно «но»: внедрять такие решения там, где нет сотрудников, готовых анализировать данные и регулярно отслеживать показатели, — задача утопичная. Важно, чтобы на объекте была команда, заинтересованная в анализе и улучшении процессов, иначе конструктивной работы и быстрого результата ожидать не приходится.
А что вы думаете о таком решении? Что в нем можно улучшить или сделать по-другому? Пишите в комментариях.
Автор: Dmitrii43
