Моя практика работы с увлажнением уже подходит к 15 годам и первая версия этого увлажнителя проработала у меня около 7 лет, сейчас построена вторая, так что думаю мне есть что рассказать.
Замеры и расчёты показывают что обычные бытовые увлажнители не способны создать 50% влажности при качественном проветривании, поэтому я доработал и поставил дома промышленный увлажнитель, присаживайтесь поудобнее, вас ждёт небольшая заметка о влажности дома.
Всё о микроклимате квартиры в одном предложении: чтобы было низкое содержание CO2 нужно постоянно проветривать, если постоянно проветривать становится пыльно, холодно и сухо, соответственно воздух надо фильтровать, греть и увлажнять. На старой квартире у меня была самодельная приточка: https://mysku.club/blog/diy/99107.html теперь я переехал и у меня активная вытяжка и три практически постоянно работающих Tion 4S на подаче воздуха.
Почему зимой в квартире падает влажность
Для прояснения этого момента достаточно понять связь абсолютной и относительной влажности. Абсолютная влажность - это количество грамм воды которое содержится в одном кубометре воздуха. При этом для любой температуры существует предел, сколько можно воды в этот воздух поместить, при превышении этого предела вода начинает выпадать конденсатом. Вот этот предел и есть 100% относительной влажности воздуха, соответственно половина от него это и будет 50% влажности.
Так вот, этот предел, т.е. 100% относительной влажности в абсолюте очень-очень сильно и нелинейно зависит от температуры. Приведу таблицу значений абсолютной влажности при 100% относительной:

Рассмотрим три точки:
|
температура (°C) |
абс влажность (г/м³) |
|---|---|
|
25 |
22.8 |
|
0 |
4.8 |
|
-25 |
0.8 |
Если мы нагреем воздух, в нём останется ровно столько же воды сколько и было, а объём самого воздуха станет немного больше, примерно на 10 % для нагрева на 25 градусов, этим расширением мы пренебрежём.
Теперь посчитаем какую влажность будет иметь 100% влажный воздух температуры 0 градусов, если его нагреть до 25 градусов. 4.8/22.8 = 0.21. Т.е. если бы на улице была влажность 100%, дома при нагреве этого воздуха до 25 градусов мы бы получили всего 21% влажности, что уже катастрофически мало. Для воздуха с температурой -25: 0.8/22.8 = 0.035, т.е 3.5 процента! Это при 100% влажности на улице. Проще сформулировать это так: при температуре ниже 0 в воздухе почти нет воды, независимо от относительной влажности. Поэтому, кстати, рассказы что в одном месте -30 ощущается проще чем в другом из-за влажности - ложь, при -30 в кубометре воздуха содержится 0.3 грамма воды, что не влияет на его теплоёмкость ну никак. Поэтому зимой проветривание всегда понизит влажность, даже если дома 30%, а на улице 70%.
Целевой расход воды
Рассмотрим 2 скорость тиона, 45 кубов в час, у меня их три шт, это 135 кубов воздуха в час. Я хочу иметь воздух 25 градусов и 50% влажности, посчитаем для условий когда на улице -25 при тех же 50%.
В 135 кубах воздуха нужно иметь 135*22.8*0.5=1539г воды. А придёт нам 135*0.8*0.5=54г, т.е. считай ничего. Итого для увлажнения заменяемого воздуха при производительности 135 кубов в час нужно испарять 1.5 кг воды каждый час, это 36 литров в сутки! Понятно что люди выделяют воду, хозяйственная деятельность в виде готовки, глажки, сушки белья тоже выделяет воду, но не 3.5 ведра в сутки. Туда же идут аквариумы и растения, ну не испаряют они столько. А если мы откроем окно на проветривание там будет далеко не 135 кубов в час, а кратно больше, тогда и увлажнять надо ещё сильнее.
Подготовка воды
Осмос с отбором до реминерализации и точка. Без вариантов. Единственный вариант без осмоса это мойки воздуха с регулярным отмыванием её внутренностей в лимонной кислоте, имхо не очень удобный вариант, особенно с учётом недостаточной производительности большинства моек.
Простые увлажнители
Начнём с самых обычных ультразвуковых увлажнителей ёмкостью 3-6 литров и типовой производительностью 300-330 мл в час, коих продаётся большое количество, это был мой первый увлажнитель. С ним я быстро выяснил что он не способен дать заявленный расход(проверял взвешивая его вместе с водой на весах), как оказалось реальный расход около 150 мл в час и этого жестко недостаточно. Помогает снять с него крышку которая направляет поток выходящего пара и установить снаружи вентилятор который будет выходящий пар сдувать. Тогда он реально достигает расхода в 330 мл в час и за 12 часов начинает потреблять примерно 5 литров. Но выше мы прикинули что хотим испарять в разы больше.
Минусы обычного увлажнителя
-
недостаточная производительность
-
слабый фильтр на входе воздуха, что приводит к попаданию пыли в камеру с излучателем, нужно регулярно мыть
-
нужно заправлять 2 раза в день
Мойки воздуха в принципе обладают теми же недостатками, их тоже надо заправлять и регулярно мыть.
Допустим, мы поставим по увлажнителю в каждую комнату, тогда утром и вечером надо будет заправить уже 15 литров осмоса, а столько в обычном накопительном баке нет. Да, бывают осмотические фильтры с повысительным насосом которые работают от розетки и без бака, но у меня не такой, да и заправлять 3 увлажнителя, особенно утром желания никакого.
Осознав всё это и попробовав бытовой увлажнитель я понял что для решения вопроса нужна тяжёлая артиллерия.
Промышленный монстр
Версия 1

Версия 2

Ключевые особенности
-
3 килограмма испаряемой воды в час в максимальном режиме
-
автопополнение
-
фильтрация воздуха на входе, что сводит потребность к мытью почти к нулю
Первая версия собрана из набора https://par-tuman.ru/diy-svoimi-rukami/s-podcliucheniem-k-vodoprovodu/ который предназначается для промышленного применения и грибных ферм.
Вторая версия использует только УЗ модуль испарителя и блок питания, всё остальное куплено в Лемана Про и собрано за вечер.
Контроллер собран самостоятельно на raspberry pi с датчиком влажности BME280.
При ремонте квартиры для увлажнителя придумано место откуда он сможет дуть на две комнаты, от осмоса проведена трубка в это место.

Ключевые отличия от набора
-
добавлена защита от протечки
-
вентилятор с фильтром и регулятором оборотов
-
удлинение трубы подачи пара и её переделка чтобы конденсат стекал внутрь
Далее рассмотрим каждый пункт отдельно:
1. Защита от протечки
Начнём с ключевого момента, я не собирал подключенный к водопроводу увлажнитель до тех пор, пока не узнал о существовании устройства механической защиты от протечки, работающего на расширении спрессованной салфетки, гуглится "Клапан защиты от протечек" на маркетплейсах.
Мной встречено 3 варианта, два выглядят как левый образец, видимо от разного производителя, и правый образец.


Я использую левый образец, будем называть его Г образным.
Опасные ревизии Г образного образца
Обратите внимание на ось, в некоторых образцах она выполнена из металла, причём обычного, ржавеющего, и после срабатывания он покрывается ржавчиной, которая существенно затрудняет движение штока, что может привести к тому, что защита не сработает.

Толщина таблеток
Нужны таблетки толщиной 9мм. Лоты на маркетплейсах толщину не указывают, у тех что оказались толстыми в описании написано "Размеры влажной салфетки 25х25 см". В крайнем случае если пришли тонкие таблетки, а надо перезаряжать, можно разрезать таблетку канцелярским ножом. Подробности тут: https://mysku.club/blog/aliexpress/99216.html
Крепление
По умолчанию с защитой от протечек идут кусочки двухстороннего скотча, не следует на них рассчитывать, осмосные трубки отрывают только в путь, и у меня оторвало и вот ещё у человека оторвало https://mysku.club/blog/aliexpress/99216.html#comment4442896 поэтому, если основание позволяет - надо прикручивать, если не позволяет то делать конфигурацию трубок так чтобы устройство никуда не убежало, у меня так:

Практика
На 4 году использования поплавковый клапан начал иногда немного пропускать, чем вызывал перелив и защита от протечки срабатывала, обычно утром просыпаясь с заложенным носом я сразу понимаю что увлажнитель не работает, подхожу к нему, а там уровень ниже минимального допустимого и вода в поддоне. Поплавковый клапан заменил. Так что такая защита необходима. Также обязательно соблюдать направление откуда подача, откуда слив, потому, что давление воды дополнительно подпирает клапан.
2. вентилятор и фильтр
Рассмотрим штатную конструкцию:

Минусы:
-
шумный вентилятор
-
отсутствие фильтрации воздуха
-
выходной патрубок небольшой высоты, что приводит к вылету брызг
-
нет заужения патрубков, что приводит к подтеканию в области стыка патрубка и горизонтальной плоскости
Устраняется собственно заменой вентилятора, установкой фильтра, удлинением патрубков, заужением.
Вентилятор
Soler&Palau TD-160/100 N Silent. Да дорого, но у меня годами работали Soler&Palau на приточке и сейчас переставлены в вытяжку, сносу нет, но для увлажнителя в спальне всё равно громко, поэтому применён регулятор оборотов Cityron SB033, он уже больше не производится, на замену ему пришёл CTY-1.8 https://cityron.ru/cty-18-regulyator-skorosti-ventilyatora-220v-1-8a. Ещё раз дорого, но блин оно стоит того.
Фильтр
Так сошлись звёзды что у фильтра ZSF03P (https://lemanapro.ru/product/filtr-vozdushnyy-zugel-zsf03p-86339063/) который применяется в строительных пылесосах типа Dexter 20L и 30L посадочный диаметр ровно 150мм. И в том же Лемана Про есть ступенчатый переходник 80-150мм (https://lemanapro.ru/product/perehodnik-dlya-kruglyh-vozduhovodov-equation-d80-100-120-125-150-mm-plastik-18156062/) который позволяет идеально(ну почти, с подмоткой скотча) состыковать фильтр и вентилятор.

3.1 Патрубки (Версия 1)
Рекомендую купить круглую трубу диаметром 100 мм длиной 1.5 метра и разрезать на куски следующей длины 5 см, 30 см, и всё что останется.
5 см кусок потребуется чтобы соединить ступенчатый переходник и вентилятор, 30 см поставим под вентилятор чтобы до вентилятора не долетали брызги, а вот с остатком придётся поколдовать.
Все стыки которые находятся между фильтром и вентилятором, я уплотнил намотав обычный малярный скотч, так конструкция остаётся разборной, но исключается подсос воздуха с пылью.
По стенкам подающей пар трубы постоянно стекает конденсат назад в бак, и чтобы он не тёк на крышку, пришлось запилить и загнуть его так чтобы он влез внутрь фланца.
Внутренний диаметр фланца 96 мм, длина окружности 301.5 мм, наружный диаметр трубы 104мм, длина окружности 326.5мм, соответственно надо уменьшить длину окружности трубы на 25 мм, что я и сделал выполнив два треугольных пропила с основанием 12.5 мм и скрутив трубу скотчем.

Наверху паровой трубы нужно установить угол, но если его поставить ровно под 90 градусов на его нижней части образуется конденсат который капает вниз, чтобы этого избежать надо установить его с перекосом:

таким образом весь конденсат будет аккуратно стекать назад в бак.
3.2 Патрубки (Версия 2)
Для второй версии я уже знал что хочу, а именно более компактный бак, все коммуникации с лицевой стороны, отсутствие ввода провода через крышку, также разместить уз модуль более удачно чтобы он меньше брызгал.
Для второй версии я взял контейнер немного поменьше, а именно 38.9x28.6x27.5, да он более высокий, но это не важно. https://lemanapro.ru/product/yashchik-kristall-389x286x275-sm-22-l-plastik-s-kryshkoy-cvet-prozrachnyy-18421410/
Для того чтобы установить канализационные трубы в крышку ящика я купил две коротких трубы (15 см) и отпилил от них раструбы.
Отверстие в крышке вырезал канцелярским ножом и далее довёл крупной наждачной надетой на кусок трубы. Получилась плотная посадка которую я даже никак не стал герметизировать, просто вставил туда раструб а уже в него остальные трубы.

Вентилятор в раструб нормально не помещался, но вот просто в кусок 110 трубы поместился нормально т.к. вентилятор имеет конус. Туда как раз подошёл отпиленный от раструба кусок трубы. Из минусов конструкции, крышка бака не рифлёная, а плоская, а отверстия я сделал не по центру, в результате она прогибается и трубы под своим весом ровно не стоят, но поскольку у меня есть его штатное место у стены я прикрутил их перфолентой к стене. Переход на канализационные трубы позволил более гибко выбирать их конфигурацию, собственно я для теста поставил два "сопла" по 50 мм каждое, а за счёт правильных углов и раструбов теперь никаких проблем со стеканием конденсата назад в бак. В будущем трубы будут наращены и выведены и в соседнюю комнату, там уже предусмотрена дыра под потолком. Также из особенностей, я не стал ставить патрубок перелива, а ограничился просто 4мм отверстием. Так полностью исключается возможность установить бак так, чтобы перелив лил мимо поддона в котором стоит бак.

Мытьё
Если просто гонять в обычном режиме то через несколько недель стенки ёмкости становятся склизкими, что это такое я так и не выяснил, но мне оно не нравится, поэтому раз в неделю я вливал в него баночку перекиси водорода. В этом году мне надоело искать дешёвую перекись и я купил на Озоне 5 литров 6% перекиси, теперь заливаю по 50 мл раз в неделю, и склизкость не появляется вовсе. Хотел попробовать хлоргексидин, но прочитал что аэрозоли хлоргексидина могут быть канцерогенны. Мою с полной разборкой по сути один раз в год, весной когда снимаю с эксплуатации, и прополаскиваю осенью от пыли. Могу по настроению ещё в новый год вымыть.
Шумит?
Шумит, когда работает, булькает, но мы привыкли. Вентилятор считай не слышно, он работает постоянно, поэтому перепадов звука нет.
Контроллер
Когда я брал его 7 лет назад, контроллеров влажности с ним не поставлялось, но уже тогда я начал разрабатывать свой умный дом, и решил сделать контроллер сам на raspberry.
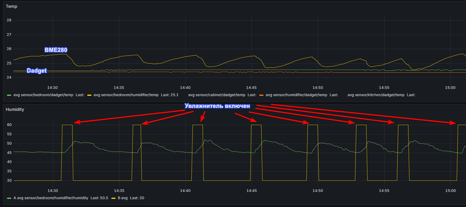
По сути это очень простой контроллер который опрашивает датчик BME280 раз в 5 секунд и по гистерезису принимает решение, работать или нет. Если влажность ниже 45% увлажнитель включается, как только достигнуто 50% выключается.
Датчик BME280 с годами плывёт по показаниям, надо сравнивать с эталонным датчиком(купить его та ещё проблема, у меня MiniBTH (https://habr.com/ru/articles/384641/) на датчике влажности sht21), сейчас у меня стоит коррекция +8 процентов к сырым показаниям датчика. Я калибрую его раз в год осенью.
При повторении моей конструкции рекомендую купить готовый контроллер влажности и не париться.
Товары и цены на 2025-09-27 для версии 1
Я решил собрать полный список того что понадобится чтобы сегодня купить такой же увлажнитель с нуля, включая осмос
|
Товар |
Цена |
Ссылка на товар |
|---|---|---|
|
осмос |
12990 |
|
|
трубка 1/4 10 м |
447 |
|
|
тройник 1/4 |
201 |
|
|
защита от протечки 1/4 |
363 |
|
|
поддон для обуви |
368 |
|
|
краник 1/4 x2 |
314 |
|
|
уголки 1/4 x4 |
225 |
|
|
фитинг 1/4-1/2 |
201 |
|
|
уголок 1/2 |
264 |
https://lemanapro.ru/product/ugol-90-stout-1-2x1-2-vr-latun-sft-0014-000012-82238952/ |
|
переходник 150-80 |
194 |
|
|
фильтр ZSF03P |
1212 |
https://lemanapro.ru/product/filtr-vozdushnyy-zugel-zsf03p-86339063/ |
|
воздуховод 100мм, 1.5м |
678 |
https://lemanapro.ru/product/vozduhovod-kruglyy-equation-d100-mm-15-m-10051805/ |
|
набор par tuman 3л/ч |
24900 |
https://par-tuman.ru/diy-svoimi-rukami/s-podcliucheniem-k-vodoprovodu/ |
|
регулятор влажности |
7000 |
https://par-tuman.ru/diy-svoimi-rukami/s-podcliucheniem-k-vodoprovodu/ |
|
вентилятор Soler&Palau TD-160/100 N SILENT |
12577 |
|
|
CTY-1.8 Регулятор скорости вентилятора |
8326 |
https://cityron.ru/cty-18-regulyator-skorosti-ventilyatora-220v-1-8a |
|
итого |
70260 |
|
Для версии 2 контейнер, трубы, поплавковый клапан, гермоввод, ступенчатое сверло вышли 4100 рублей в Лемана Про
Да, за счёт вентилятора и его регулятора можно сэкономить, также можно купить отдельно блок питания и модуль с ультразвуковыми излучателями и всё остальное собрать самому.
В принципе, наверно раза в два можно ужаться если поставить себе такую цель.
Отказы
За весь срок эксплуатации один раз вышел из строя поплавковый клапан, и один раз вышел из строя ультразвуковой модуль, были заменены, в остальном всё работает без сбоев.
Не получилось
Не удалось поставить счётчик расхода, я попробовал YF-S402B и там вылезло две проблемы: во-первых, Cityron SB033 даёт такую мощную помеху что не помогло ни экранирование кабеля к вентилятору, ни экранирование датчика, ни RC фильтр; во-вторых скорость потока столь низка что колесо счётчика не вращается и даже по осциллографу не вижу импульсов когда идёт обычная работа увлажнителя.
Планы
Заказать под него шкаф, чтобы он был закрыт и дул на две комнаты.
Также хочу замутить автоподачу перекиси, для этого вероятно нужен перистальтический насос с силиконовой трубкой. Ещё не занимался вопросом подробно.
Влияние на здоровье
Я забыл что такое трескающиеся губы, что такое шершавые пятки и другие кожные проблемы. Нос дышит намного лучше, спится тоже лучше.
Картинка
Так как контроллер свой, можно снять показания и нарисовать красивые картинки:

Автор: Aquahawk
