Привет! Давайте поговорим сегодня о том, без чего современный бизнес уже практически не может обойтись — о BI-системах.

Что такое BI и зачем она вам
Бизнес-аналитика (BI) — это стратегия работы с данными, которая помогает компаниям понимать, что происходит в бизнесе, почему и как далеко всё может зайти. BI объединяет инструменты отчётности, визуализации, хранения, прогнозирования и автоматизированного анализа. Всё это нужно, чтобы не строить бизнес «на глазок», а опираться на реальные цифры.
BI переводит сложные процессы анализа в простой сценарий: открыл дашборд — увидел суть.
Компании сегодня тонут в данных. Внутри — CRM, ERP, HRM, WMS, логи IoT-устройств, системы мониторинга. Снаружи — курсы валют, соцсети, геоданные, партнёрские выгрузки. Всё это разноформатное, разбросано по источникам и обновляется с разной скоростью.
Если попытаться собрать отчёт вручную — он будет готов через неделю, а то и месяц. А к тому моменту реальность может уже измениться.
Вот здесь BI как раз и нужен. Он забирает данные из всех этих источников, объединяет их, очищает, рассчитывает нужные метрики и показывает результат — в реальном времени. Не «данные о прошлом», а контекст для принятия решений в настоящем.
«Звоночки», когда бизнесу пора внедрять BI
Ниже приводим типичные ситуации, в которых BI перестаёт быть «чем-то на будущее» и становится вопросом эффективности уже сейчас:
-
Отделы работают на пределе: в бухгалтерии и HR не справляются с рутиной, нанимают людей просто чтобы обрабатывать счета и сортировать документы — это тревожный звоночек. Значит, система не автоматизирует то, что уже должно происходить само.
-
Каждый департамент готовит отчёты отдельно, в своём формате, и потом начинается «сведение версий». BI здесь выступает как точка унификации: одни данные, единый источник, понятные срезы.
-
На простую аналитику уходит полдня: кто купил, что упало, где выросли расходы. BI позволяет запускать такие запросы за минуты и получать ответ без ИТ и SQL.
-
Важные данные разложены по таблицам, CRM, письмам, системам поддержки. Невозможно собрать целую картину без централизованного слоя. BI решает проблему фрагментированности: всё в одной панели, без копипаста.
-
Изменения на рынке происходят быстрее, чем обновляется отчётность, а решения принимаются «по опыту». BI позволяет основываться не на ощущениях, а на цифрах: что реально работает, какие клиенты уходят, где падает маржинальность.
-
Маркетинг бьёт вширь, а не в точку. BI помогает сегментировать аудиторию и запускать кампании, которые опираются на реальные потребности, а не на догадки.
-
Конкуренты реагируют быстро, а вам всё ещё присылают Excel раз в месяц. Вы смотрите на данные в ретроспективе, а не в моменте. BI позволяет оперативно анализировать свои бизнес-процессы и тренды.
Как выбрать свою BI
Критерии выбора следующие:
-
Одна из ключевых фишек любой BI-системы — визуализация. Хорошее решение не просто показывает цифры, а делает это понятно, в удобной форме и в нужный момент. Неважно, используете вы круговые диаграммы, линейные графики или таблички. Важно, чтобы у вас был выбор, который не искажает реальность.
-
BI, в которую без недели обучения не зайти, — не помощник, а тормоз. Чем быстрее пользователь ориентируется в системе и находит нужные данные, тем эффективнее работает бизнес.

Здесь в выигрыше те решения, где логика интерфейса не заставляет читать мануалы на 50 страниц.
-
Адаптивная версия — не каприз, а условие современности. Руководители не всегда у компьютера, но вопросы по показателям могут возникнуть где угодно: в дороге, на встрече, в лифте. Если BI-система позволяет проверить динамику выручки с телефона, это плюс не в презентацию, а в реальные процессы.
-
Немаловажно оценить масштабируемость. Сегодня у компании 10 тысяч строк данных, завтра — миллион. Система не должна задыхаться при росте, а спокойно переваривать возросшие объёмы, оставляя интерфейс и визуализацию такими же отзывчивыми.
-
Безопасность данных часто воспринимается как нечто само собой разумеющееся, но на практике это довольно чувствительная зона.


BI-система должна точно разграничивать доступ, управлять правами пользователей и соответствовать внутренним политикам безопасности компании.
-
BI без интеграции с CRM, ERP или собственными системами превращается в инструмент без данных. Наличие готовых коннекторов — плюс, но ещё важнее возможность подключать нужные источники самостоятельно или через партнёров.
-
Даже самый хороший софт со временем потребует внимания и поддержки со стороны вендора (обновления, кастомизации, решения конфликтов). Чем надёжнее и быстрее реагирует вендор, тем спокойнее живёт бизнес. А если решение ещё и развивается активно — бонус.
-
Ещё один не менее важный аспект — стоимость владения. Сколько на самом деле стоит BI: не только лицензия, но и внедрение, поддержка, обучение команды? Иногда более дорогой продукт окупается за счёт гибкости и скорости работы.
-
И, конечно, система должна подстраиваться под бизнес, а не наоборот. Возможность настройки под процессы конкретной компании — это не просто удобно, это must have в конкурентной среде.
А что под капотом у BI-модуля в BILLmanager?

BI в BILLmanager — это модуль, глубоко встроенный в платформу. Он создавался специально под задачи наших пользователей (провайдеров) и заточен под логику BILLmanager: от структуры базы до специфики метрик и процессов.
Он построен на классической архитектуре BI-системы, где четко разделены этапы подготовки, хранения и анализа данных.
Центральным хранилищем выступает ClickHouse — колоночная OLAP-СУБД (online analytical processing), оптимизированная под аналитические нагрузки и обработку временных рядов. Такая структура идеально подходит для бизнес-метрик, которые меняются со временем: выручка по дням, поведение клиентов, динамика заказов.
Весь процесс загрузки данных выстроен вокруг BILLmanager. По умолчанию BI-модуль работает с базой самой платформы, что обеспечивает максимальную точность и актуальность показателей. Если нужно, можно подключить и внешние источники: REST API, сторонние СУБД. ETL обрабатывает данные внутри вашей экосистемы: денормализует, агрегирует и передает в хранилище.
За визуальный слой отвечает Apache Superset — open-source-инструмент с поддержкой SQL-конструктора, редактора дашбордов и набора визуальных компонентов. Поддерживается кастомизация визуализаций: можно работать с готовыми отчетами или создавать свои. Все операции выполняются без программирования, через интерфейс.
Авторизация реализована через BILLmanager, с поддержкой сквозной аутентификации — это упрощает контроль доступа и разграничение ролей. BI-набор подключается через интерфейс панели и может быть установлен либо на основном сервере, либо разнесен на отдельный.
BI-модуль в BILLmanager собирает всё, что важно:
-
информацию о клиентах (активность, платежи, средний чек);
-
продажи (динамику по месяцам, популярные тарифы и услуги);
-
финансовые показатели (регулярные доходы (MRR), расходы, возвраты);
-
загрузку ресурсов (анализ доступности серверов, нагрузки на системы);
-
метрики техподдержки (время реакции, удовлетворенность клиентов, частота обращений).
Он позволяет:
-
настраивать гибкую фильтрацию;
-
создавать кастомные дашборды;
-
редактировать графики;
-
пользоваться SQL-конструктором.
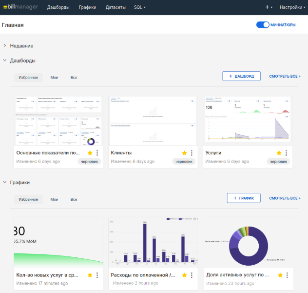
Преднастроенные дашборды в BI-модуле BILLmanager

После установки BI-модуля в BILLmanager пользователь получает доступ к набору готовых дашбордов. Они охватывают ключевые бизнес-метрики. Всё это — без необходимости вручную собирать отчеты или писать SQL.
Основные показатели
На главной панели отображаются ключевые значения текущего месяца: оборот (MRR), расходы, количество активных услуг. Есть сравнение с предыдущим месяцем и динамика за год.

Круговые диаграммы показывают структуру по типам продуктов и периодам оказания услуг — удобно для быстрой диагностики.
Финансовые метрики
Отдельный блок посвящен финансовым показателям:
-
ARPPU — средний доход на платящего клиента;
-
AOV — средний чек;
-
ARPPS — доход на одну платную услугу.
Все графики интерактивны, с трендами и отклонениями.
MRR: динамика и структура

MRR отображается в виде гистограммы и таблиц:
-
сравнение по клиентам (текущий и предыдущий месяцы);
-
детализация по продуктам и тарифам;
-
сводная таблица с разбивкой по типам и дополнениям.
Можно быстро отследить, кто «вырос», а где случился отток.
Клиенты: кто платит и сколько

Дашборд по клиентам показывает:
-
количество платящих клиентов в динамике;
-
топ-10 по объему продаж;
-
ARPPU в сравнении за год.
Это помогает понять, какие сегменты приносят основную выручку и как меняется поведение клиентской базы.
Услуги: рост, отток, структура

Здесь можно отследить:
-
число активных, новых и удаленных услуг;
-
динамику по типам продуктов;
-
сравнение с предыдущим годом.
Гибкая настройка
Каждый дашборд снабжен фильтрами: по провайдеру, валюте, периоду, типу продукта, тарифу, клиенту и т. д. Это позволяет быстро переключаться между сегментами и находить нужные срезы.
Как использовать дашборды на практике
Дашборды можно применять по-разному — и в ежедневной работе, и в стратегических задачах. Для быстрой диагностики они позволяют сразу заметить, если что-то пошло не так: просел MRR, выросло число удаленных услуг или снизился ARPPU. Во время внутренних аудитов они помогают выявить перекосы. Например, в структуре расходов, в доле неоплаченных услуг или по неравномерной загрузке тарифов. Продуктовой аналитике дашборды дают пищу для гипотез: какие тарифы теряют оборот, где падает ARPPS, какие клиенты перестают приносить выручку. А при обсуждении с другими отделами они становятся общей точкой отсчета: все смотрят на одни и те же данные, просто под разным углом.
BI-модуль находится в активной разработке. Планируется расширение числа предустановленных дашбордов, добавление источников данных из других продуктов ISPsystem (например, VMmanager и DCImanager), а также улучшения в визуализации.
И главное
BI в BILLmanager — это про скорость, согласованность и уверенность в действиях. Без него отчеты остаются в Excel — устаревшие и статичные. С BI-модулем в BILLmanager данные обновляются, визуализируются и показывают, где бизнес-процессы в динамике.
Именно поэтому BI — не «опция для зрелых компаний», а фундамент операционной зрелости. Хотите управлять бизнесом, опираясь на живые цифры, а не догадки? Тогда BI в BILLmanager — ваш следующий шаг.
Автор: omyhosts
