Здравствуйте уважаемые читатели! Со времени публикации первой статьи, мы подросли, наши любимые поставщики-разработчики LoThings, проделали не мало кропотливой работы, и наступил день, когда есть что рассказать и показать!
Запустив нашу первую LoRaWaN, мы сразу определили, какие задачи мы хотим закрывать посредством ее возможностей. Одной из них, был контроль учета топлива на АЗС.

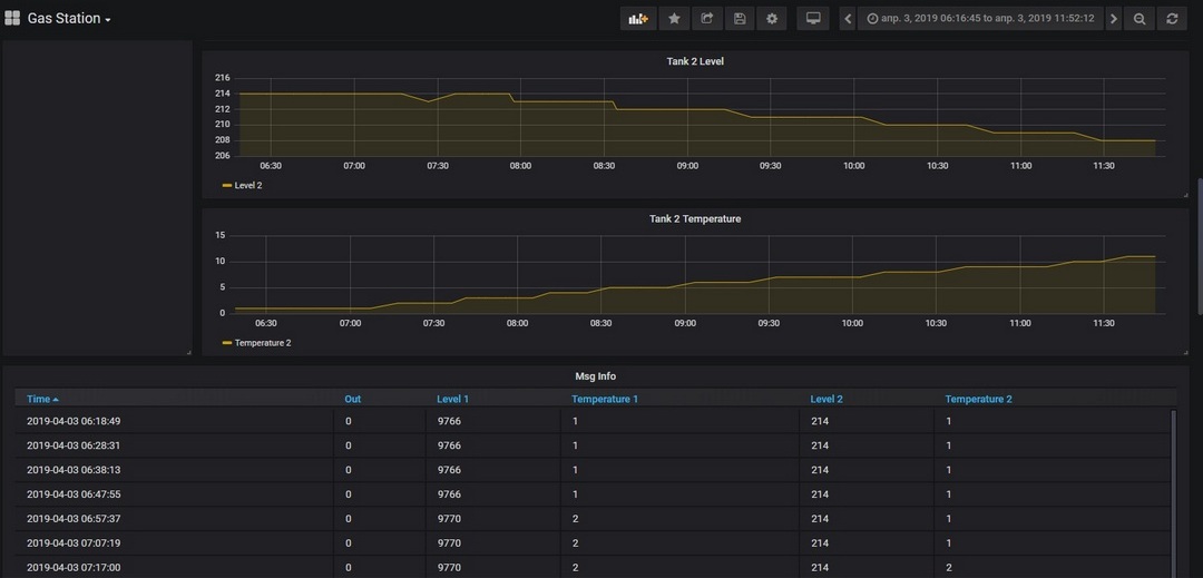
В общем, мы имеем 2 емкости в которых хранится топливо, и колонку «Геркон» отечественного производителя.

Поставленную задачу решаем измерением уровня топлива в емкостях, и съемом данных о количестве пролитых литров через колонку.
В емкостях установили ДУТ BI FLSensor



Теперь о подключении. имеющейся колонки имеют на борту RS-485. Я уже встречал пост о LoRaWAN и RS-485 и пожалуй не буду повторяться, автор этого поста чудесно все описал до меня!
Протоколы загружены в устройство и вся обработка происходит на борту. В сеть LoRaWaN летит пакет уже с сухими данными, для обработки на сервере. Настройка процесса получения данных с колонки была утомительна, в силу заморочек с логикой работы колонки, с ДУТами все просто.
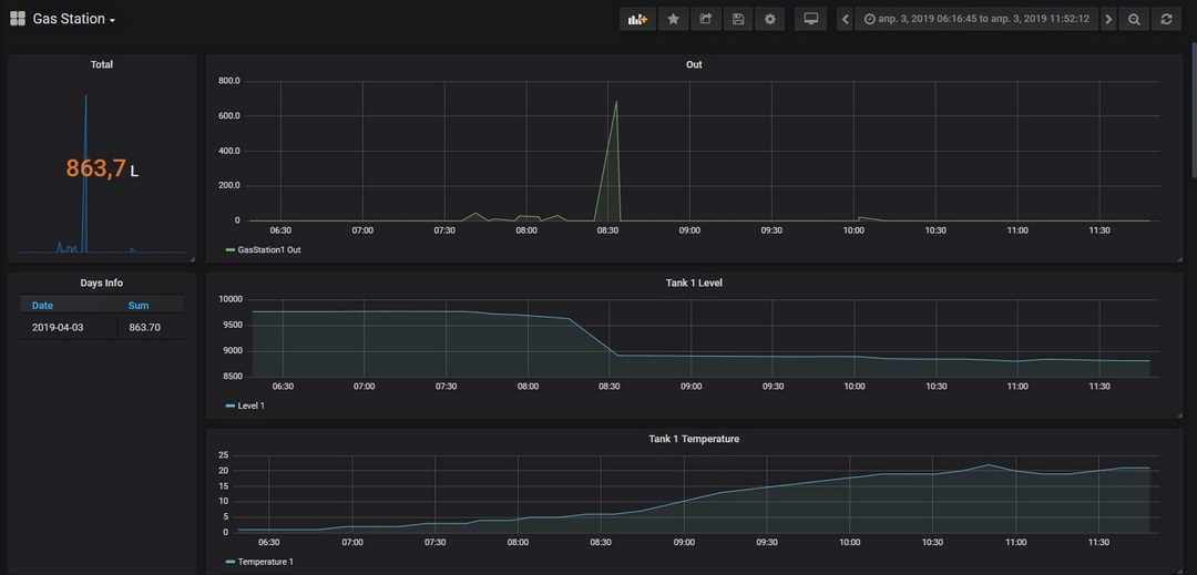
В результате мы получаем каждые 10 минут пакет с данными, об объеме топлива в емкостях и температурах в данный момент. В случае совершенной заправки, по ее окончанию прилетает пакет с теми же данными, но дополненный информацией о количестве заправленных литров.
Вся полученная информация собирается на сервере и отображается в удобном для нас виде.

На этом пожалуй все, на все вопросы с радостью отвечу в коментах или лс.
В следующих постах, новые задачи, новые победы:)
Автор: AGRO Logic
