Наше подразделение создает полностью автоматические пайплайны для вывода новых версий приложений в прод-среду. Разумеется, для этого требуются автоматизированные функциональные тесты. Под катом — история о том, как, начав с тестирования в один поток на локальной машине, мы дошли до многопоточного запуска автотестов на Selenoid в пайплайне сборки с Allure-отчетом на GitLab pages и в итоге получили крутой инструмент для автоматизации, который смогут использовать будущие команды.

С чего мы начинали
Чтобы реализовать автотесты и встроить их в пайплайн, нам требовался фреймворк для автоматизации, который можно гибко менять под наши потребности. В идеале хотелось получить единый стандарт для движка автотестирования, приспособленный под встраивание автотестов в пайплайн. Для реализации мы выбрали следующие технологии:
- Java,
- Maven,
- Selenium,
- Cucumber+JUNIT 4,
- Allure,
- GitLab.

Почему именно такой набор? Java — один из самых популярных языков для автотестов, к тому же им владеют все члены команды. Selenium — очевидное решение. Cucumber же, помимо прочего, должен был повысить доверие к результатам автотестов со стороны подразделений, занимающихся ручным тестированием.
Однопоточные тесты
Чтобы не изобретать велосипед, за основу фреймворка мы взяли наработки с различных репозиториев на GitHub и адаптировали их под себя. Создали репозиторий для главной библиотеки с ядром фреймворка автотестов и репозиторий с Gold-примером реализации автотестов на нашем ядре. Каждая команда должна была брать Gold-образ и разрабатывать в нем тесты, адаптируя под свой проект. Развернули в банке GitLab-CI, на котором настроили:
- ежедневные запуски всех написанных автотестов по каждому проекту;
- запуски в пайплайне сборки.
Сначала тестов было мало, и они шли в один поток. Однопоточный запуск на Windows-раннере GitLab нас вполне устраивал: тесты очень незначительно нагружали тестовый стенд и почти не утилизировали ресурсы.
Со временем автотестов становилось все больше, и мы задумались над их параллельным запуском, когда полный прогон стал занимать около трех часов. Появились и другие проблемы:
- мы не могли убедиться в том, что тесты стабильны;
- тесты, которые проходили по несколько прогонов подряд на локальной машине, иногда падали в CI.
Пример настройки автотестов:
<plugins>
<plugin>
<groupId>org.apache.maven.plugins</groupId>
<artifactId>maven-surefire-plugin</artifactId>
<version>2.20</version>
<configuration>
<skipTests>${skipTests}</skipTests>
<testFailureIgnore>false</testFailureIgnore>
<argLine>
-javaagent:"${settings.localRepository}/org/aspectj/aspectjweaver/${aspectj.version}/aspectjweaver-${aspectj.version}.jar"
-Dcucumber.options="--tags ${TAGS} --plugin io.qameta.allure.cucumber2jvm.AllureCucumber2Jvm --plugin pretty"
</argLine>
</configuration>
<dependencies>
<dependency>
<groupId>org.aspectj</groupId>
<artifactId>aspectjweaver</artifactId>
<version>${aspectj.version}</version>
</dependency>
</dependencies>
</plugin>
<plugin>
<groupId>io.qameta.allure</groupId>
<artifactId>allure-maven</artifactId>
<version>2.9</version>
</plugin>
</plugins>

Пример Allure-отчета

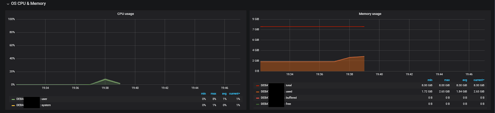
Нагрузка на раннер во время тестов (8 ядер, 8 ГБ ОЗУ, 1 поток)
Плюсы однопоточных тестов:
- легко настроить и запустить;
- запуски в CI практически не отличаются от локальных запусков;
- тесты не аффектят друг друга;
- минимальные требования к ресурсам раннера.
Минусы однопоточных тестов:
- очень долго выполняются;
- долгая стабилизация тестов;
- неэффективное использование ресурсов раннера, крайне низкая утилизация.
Тесты на форках JVM
Поскольку при реализации базового фреймворка мы не позаботились о thread-safe коде, самым очевидным способом параллельного запуска стал cucumber-jvm-parallel-plugin для Maven. Плагин легко настроить, но для корректной параллельной работы автотесты нужно запускать в отдельных браузерах. Делать нечего, пришлось использовать Selenoid.
Selenoid-сервер подняли на машине с 32 ядрами и 24 ГБ ОЗУ. Лимит установили в 48 браузеров — 1,5 потока на ядро и порядка 400 МБ ОЗУ. В итоге время тестов сократилось с трех часов до 40 минут. Ускорение прогонов помогло решить проблему стабилизации: теперь мы могли быстро прогонять новые автотесты 20–30 раз, пока не убедимся, что они выполняются стабильно.
Первым недостатком решения стала высокая утилизация ресурсов раннеров при небольшом количестве параллельных потоков: на 4 ядрах и 8 ГБ ОЗУ тесты работали стабильно не более чем в 6 потоков. Второй минус: плагин генерирует классы-раннеры для каждого сценария, сколько бы их ни запускалось.
Важно! Не прокидывайте переменную с тегами в argLine, например, так:
<argLine>-Dcucumber.options="--tags ${TAGS} --plugin io.qameta.allure.cucumber2jvm.AllureCucumber2Jvm --plugin pretty"</argLine>
…
Mvn –DTAGS="@smoke"
Если передавать тег таким образом, плагин будет генерировать раннеры для всех тестов, то есть пытаться запустить все тесты, пропуская их сразу после запуска и создавая при этом множество форков JVM.
Правильно переменную с тегом прокидывать в tags в настройках плагина, см. пример ниже. В других проверенных нами способах возникают проблемы с подключением плагина Allure.
Пример времени прогона 6 коротких тестов с неправильной настройкой:
[INFO] Total time: 03:17 min
Пример времени прогона тестов, если напрямую передавать тег в mvn … –Dcucumber.options:
[INFO] Total time: 44.467 s
Пример настройки автотестов:
<profiles>
<profile>
<id>parallel</id>
<build>
<plugins>
<plugin>
<groupId>com.github.temyers</groupId>
<artifactId>cucumber-jvm-parallel-plugin</artifactId>
<version>5.0.0</version>
<executions>
<execution>
<id>generateRunners</id>
<phase>generate-test-sources</phase>
<goals>
<goal>generateRunners</goal>
</goals>
<configuration>
<tags>
<tag>${TAGS}</tag>
</tags>
<glue>
<package>stepdefs</package>
</glue>
</configuration>
</execution>
</executions>
</plugin>
<plugin>
<groupId>org.apache.maven.plugins</groupId>
<artifactId>maven-surefire-plugin</artifactId>
<version>2.21.0</version>
<configuration>
<forkCount>12</forkCount>
<reuseForks>false</reuseForks>
<includes>**/*IT.class</includes>
<testFailureIgnore>false</testFailureIgnore>
<!--suppress UnresolvedMavenProperty -->
<argLine>
-javaagent:"${settings.localRepository}/org/aspectj/aspectjweaver/${aspectj.version}/aspectjweaver-${aspectj.version}.jar" -Dcucumber.options="--plugin io.qameta.allure.cucumber2jvm.AllureCucumber2Jvm TagPFAllureReporter --plugin pretty"
</argLine>
</configuration>
<dependencies>
<dependency>
<groupId>org.aspectj</groupId>
<artifactId>aspectjweaver</artifactId>
<version>${aspectj.version}</version>
</dependency>
</dependencies>
</plugin>
</plugins>
</build>
</profile>

Пример Allure-отчета (самый нестабильный тест, 4 рерана)
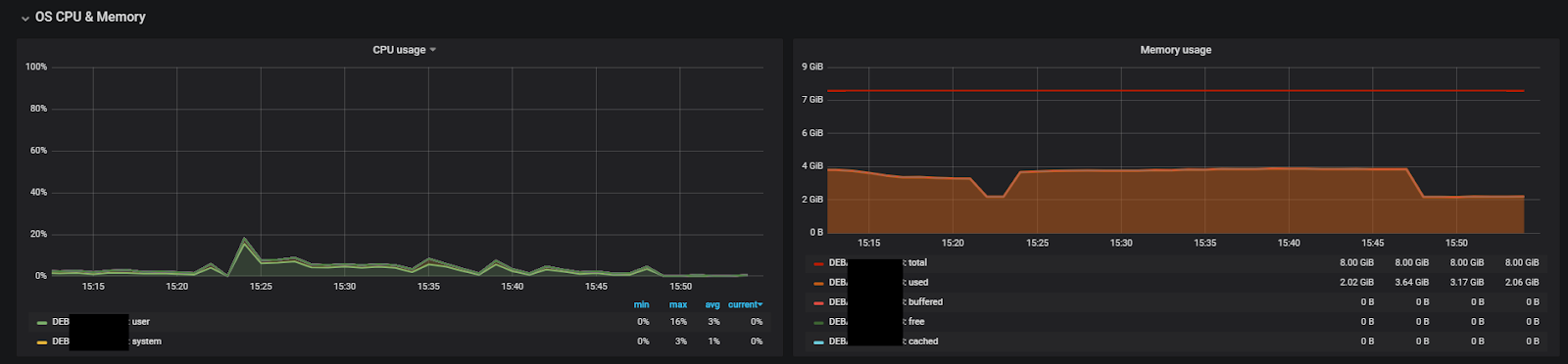
Нагрузка раннера во время тестов (8 ядер, 8 ГБ ОЗУ, 12 потоков)
Плюсы:
- простая настройка — нужно лишь добавить плагин;
- возможность одновременного выполнения большого количества тестов;
- ускорение стабилизации тестов благодаря п.1.
Минусы:
- требуется несколько ОС / контейнеров;
- высокое потребление ресурсов на каждый форк;
- плагин устарел и больше не поддерживается.
Как победить нестабильность
Тестовые стенды не идеальны, как и сами автотесты. Неудивительно, что у нас появилось некоторое количество flacky-тестов. На помощь пришел maven surefire plugin, который из коробки поддерживает перезапуск упавших тестов. Нужно обновить версию плагина минимум до 2.21 и написать одну строчку с количеством перезапусков в pom-файле или передать в качестве аргумента для Maven.
Пример настройки автотестов:
<plugin>
<groupId>org.apache.maven.plugins</groupId>
<artifactId>maven-surefire-plugin</artifactId>
<version>2.21.0</version>
<configuration>
….
<rerunFailingTestsCount>2</rerunFailingTestsCount>
….
</configuration>
</plugin>
Либо при запуске: mvn … -Dsurefire.rerunFailingTestsCount=2 …
Как вариант – задать опции Maven для скрипта PowerShell (PS1):
Set-Item Env:MAVEN_OPTS "-Dfile.encoding=UTF-8 -Dsurefire.rerunFailingTestsCount=2"
Плюсы:
- не нужно тратить время на анализ нестабильного теста, когда он падает;
- можно сгладить проблемы стабильности тестового стенда.
Минусы:
- можно пропустить плавающие дефекты;
- время прогона увеличивается.
Параллельные тесты с библиотекой Cucumber 4
Количество тестов росло с каждым днем. Мы снова задумались об ускорении прогонов. Кроме того, хотелось встроить в пайплайн сборки приложения как можно больше тестов. Критическим фактором стала слишком долгая генерация раннеров при запуске в параллель с помощью Maven-плагина.
На тот момент уже вышел Cucumber 4, поэтому мы решили переписать ядро под эту версию. В release notes нам обещали параллельный запуск на уровне тредов. Теоретически это должно было:
- значительно ускорить прогон автотестов за счет увеличения количества потоков;
- исключить потерю времени на генерацию раннеров для каждого автотеста.
Оптимизировать фреймворк для многопоточных автотестов оказалось не так сложно. Cucumber 4 прогоняет каждый отдельный тест в выделенном потоке от начала и до конца, поэтому некоторые общие static-вещи были просто преобразованы в ThreadLocal-переменные.
Главное при конвертации средствами рефакторинга Idea — проверить места, в которых происходило сравнение переменной (например, проверка на null). Кроме того, нужно вынести Allure-плагин в аннотации класса Junit Runner.
Пример настройки автотестов:
<profile>
<id>parallel</id>
<build>
<plugins>
<plugin>
<groupId>org.apache.maven.plugins</groupId>
<artifactId>maven-surefire-plugin</artifactId>
<version>3.0.0-M3</version>
<configuration>
<useFile>false</useFile>
<testFailureIgnore>false</testFailureIgnore>
<parallel>methods</parallel>
<threadCount>6</threadCount>
<perCoreThreadCount>true</perCoreThreadCount>
<argLine>
-javaagent:"${settings.localRepository}/org/aspectj/aspectjweaver/${aspectj.version}/aspectjweaver-${aspectj.version}.jar"
</argLine>
</configuration>
<dependencies>
<dependency>
<groupId>org.aspectj</groupId>
<artifactId>aspectjweaver</artifactId>
<version>${aspectj.version}</version>
</dependency>
</dependencies>
</plugin>
</plugins>
</build>
</profile>
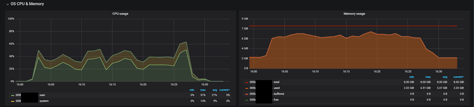
Пример Allure-отчета (самый нестабильный тест, 5 реранов)
Нагрузка раннера во время тестов (8 ядер, 8 ГБ ОЗУ, 24 потока)
Плюсы:
- низкое потребление ресурсов;
- нативная поддержка от Cucumber — не нужны дополнительные инструменты;
- возможность запуска более 6 потоков на ядро процессора.
Минусы:
- нужно следить за тем, чтобы код поддерживал многопоточное выполнение;
- увеличивается порог вхождения.
Allure-отчеты в GitLab pages
После внедрения многопоточного запуска мы стали тратить на анализ отчетов гораздо больше времени. На тот момент нам приходилось выкладывать каждый отчет как артефакт в GitLab, потом скачивать его, распаковывать. Это не очень удобно и долго. А если кто-то еще хочет посмотреть отчет у себя, то ему нужно будет проделать те же операции. Нам хотелось получать фидбэк быстрее, и выход нашелся — GitLab pages. Этот встроенная функция, которая доступна из коробки во всех последних версиях GitLab. Позволяет деплоить статические сайты у себя на сервере и получать к ним доступ по прямой ссылке.
Все скриншоты с Allure-отчетами сделаны в GitLab pages. Скрипт для деплоя отчета на GitLab pages — на Windows PowerShell (перед этим необходимо выполнить автотесты):
New-Item -ItemType directory -Path $testresulthistory | Out-Null
try {Invoke-WebRequest -Uri $hst -OutFile $outputhst}
Catch{echo "fail copy history"}
try {Invoke-WebRequest -Uri $hsttrend -OutFile $outputhsttrnd}
Catch{echo "fail copy history trend"}
mvn allure:report
#mvn assembly:single -PzipAllureReport
xcopy $buildlocationtargetsiteallure-maven-plugin* $buildlocationpublic /s /i /Y
Что в итоге
Итак, если вы думали о том, нужен ли вам Thread safe-код в Cucumber-фреймворке автотестов, теперь ответ очевиден — с Cucumber 4 его просто внедрить, значительно увеличив тем самым количество запускаемых одновременно потоков. При таком способе запуска тестов вопрос стоит уже о производительности машины с Selenoid и тестового стенда.
Практика показала, что запуск автотестов на тредах позволяет свести расход ресурсов к минимуму при наилучшей производительности. Как видно из графиков, увеличение потоков в 2 раза не приводит к аналогичному ускорению прохождения тестов производительности. Тем не менее мы смогли добавить в сборку приложения более 200 автоматических тестов, которые даже с 5 реранами выполняются примерно за 24 минуты. Это позволяет получать от них быстрый фидбэк, а при необходимости — вносить правки и повторять процедуру снова.
Автор: VTB
