
CD признано в качестве практики корпоративного программного обеспечения, это — результат естественной эволюции устоявшихся принципов CI. Однако CD по-прежнему довольно редкое явление, возможно, из-за сложности управления и страха перед неудачными деплоями, влияющими на доступность системы.
Flagger — это оператор Kubernetes с открытым исходным кодом, цель которого — исключить запутанные взаимосвязи. Он автоматизирует продвижение canary деплоев с использованием смещения трафика Istio и метрик Prometheus для анализа поведения приложения во время управляемого выкатывания.
Ниже приведено пошаговое руководство по настройке и использованию Flagger в Google Kubernetes Engine (GKE).
Настройка кластера Kubernetes
Вы начинаете с создания кластера GKE с надстройкой Istio (если у вас нет учетной записи GCP, зарегистрироваться можно здесь — для получения бесплатных кредитов).
Войдите в Google Cloud, создайте проект и включите для него биллинг. Установите утилиту командной строки gcloud и настройте свой проект с помощью gcloud init.
Установите проект по умолчанию, область вычислений и зону (замените PROJECT_ID на свой проект):
gcloud config set project PROJECT_ID
gcloud config set compute/region us-central1
gcloud config set compute/zone us-central1-a
Включите сервис GKE и создайте кластер с HPA и надстройками Istio:
gcloud services enable container.googleapis.com
K8S_VERSION=$(gcloud beta container get-server-config --format=json | jq -r '.validMasterVersions[0]')
gcloud beta container clusters create istio
--cluster-version=${K8S_VERSION}
--zone=us-central1-a
--num-nodes=2
--machine-type=n1-standard-2
--disk-size=30
--enable-autorepair
--no-enable-cloud-logging
--no-enable-cloud-monitoring
--addons=HorizontalPodAutoscaling,Istio
--istio-config=auth=MTLS_PERMISSIVE
Приведенная выше команда создаст пул нод по умолчанию, включающий две ВМ n1-standard-2 (vCPU: 2, RAM 7,5 GB, диск: 30 GB). В идеале стоит изолировать компоненты Istio от своих рабочих нагрузок, но простого способа запуска подов Istio в выделенном пуле нод не существует. Манифесты Istio считаются доступными только для чтения, и GKE будет отменять любые изменения, например, привязку к ноде или отсоединение от пода.
Настройте учетные данные для kubectl:
gcloud container clusters get-credentials istio
Создайте привязку роли администратора кластера:
kubectl create clusterrolebinding "cluster-admin-$(whoami)"
--clusterrole=cluster-admin
--user="$(gcloud config get-value core/account)"
Установите инструмент командной строки Helm:
brew install kubernetes-helm
Homebrew 2.0 теперь также доступен для Linux.
Создайте учетную запись службы и привязку роли кластера для Tiller:
kubectl -n kube-system create sa tiller &&
kubectl create clusterrolebinding tiller-cluster-rule
--clusterrole=cluster-admin
--serviceaccount=kube-system:tiller
Разверните Tiller в неймспейс kube-system:
helm init --service-account tiller
Вам следует рассмотреть возможность использования SSL между Helm и Tiller. Для получения дополнительной информации о защите установки Helm см. docs.helm.sh
Подтвердите настройки:
kubectl -n istio-system get svc
Через несколько секунд GCP должен назначить внешний IP-адрес для сервиса istio-ingressgateway.
Настройка входного шлюза Istio
Создайте статический IP-адрес с именем istio-gateway, используя IP-адрес шлюза Istio:
export GATEWAY_IP=$(kubectl -n istio-system get svc/istio-ingressgateway -ojson | jq -r .status.loadBalancer.ingress[0].ip)
gcloud compute addresses create istio-gateway --addresses ${GATEWAY_IP} --region us-central1
Теперь вам нужен интернет-домен и доступ к своему регистратору DNS. Добавьте две записи А (замените example.com на свой домен):
istio.example.com A ${GATEWAY_IP}
*.istio.example.com A ${GATEWAY_IP}
Убедитесь, что подстановочный символ DNS работает:
watch host test.istio.example.com
Создайте общий шлюз Istio для предоставления услуг за пределами service mesh по HTTP:
apiVersion: networking.istio.io/v1alpha3
kind: Gateway
metadata:
name: public-gateway
namespace: istio-system
spec:
selector:
istio: ingressgateway
servers:
- port:
number: 80
name: http
protocol: HTTP
hosts:
- "*"
Сохраните вышеуказанный ресурс как public-gateway.yaml, а затем примените его:
kubectl apply -f ./public-gateway.yaml
Ни одна производственная система не должна предоставлять услуги в Интернете без SSL. Чтобы защитить входной шлюз Istio с помощью cert-manager, CloudDNS и Let's Encrypt, прочитайте, пожалуйста, документацию Flagger GKE.
Установка Flagger
Надстройка GKE Istio не включает экземпляр Prometheus, который занимается очисткой службы телеметрии Istio. Поскольку Flagger использует метрики Istio HTTP для выполнения canary анализа, вам необходимо задеплоить следующую конфигурацию Prometheus, аналогичную той, которая поставляется с официальной схемой Istio Helm.
REPO=https://raw.githubusercontent.com/stefanprodan/flagger/master
kubectl apply -f ${REPO}/artifacts/gke/istio-prometheus.yaml
Добавьте репозиторий Flagger Helm:
helm repo add flagger [https://flagger.app](https://flagger.app/)
Разверните Flagger в неймспейс istio-system, включив уведомления Slack:
helm upgrade -i flagger flagger/flagger
--namespace=istio-system
--set metricsServer=http://prometheus.istio-system:9090
--set slack.url=https://hooks.slack.com/services/YOUR-WEBHOOK-ID
--set slack.channel=general
--set slack.user=flagger
Вы можете установить Flagger в любом неймспейсе, если он может взаимодействовать с сервисом Istio Prometheus через порт 9090.
Flagger имеет панель мониторинга Grafana для canary анализа. Установите Grafana в неймспейс istio-system:
helm upgrade -i flagger-grafana flagger/grafana
--namespace=istio-system
--set url=http://prometheus.istio-system:9090
--set user=admin
--set password=change-me
Раскройте Grafana через открытый шлюз, создав виртуальный сервис (замените example.com на ваш домен):
apiVersion: networking.istio.io/v1alpha3
kind: VirtualService
metadata:
name: grafana
namespace: istio-system
spec:
hosts:
- "grafana.istio.example.com"
gateways:
- public-gateway.istio-system.svc.cluster.local
http:
- route:
- destination:
host: flagger-grafana
Сохраните вышеуказанный ресурс как grafana-virtual-service.yaml, а затем примените его:
kubectl apply -f ./grafana-virtual-service.yaml
При переходе к http://grafana.istio.example.com в браузере вас долнжо направить на страницу входа в систему Grafana.
Деплой веб-приложений с Flagger
Flagger деплоит Kubernetes и, при необходимости, горизонтальное автоматическое масштабирование (HPA), затем создает серию объектов (деплои Kubernetes, сервисы ClusterIP и виртуальные сервисы Istio). Эти объекты раскрывают приложение в service mesh и управляют canary анализом и продвижением.
Создайте тестовый неймспейс с включенным внедрением Istio Sidecar:
REPO=https://raw.githubusercontent.com/stefanprodan/flagger/master
kubectl apply -f ${REPO}/artifacts/namespaces/test.yaml
Создайте деплой и инструмент автоматического горизонтального масштабирования пода:
kubectl apply -f ${REPO}/artifacts/canaries/deployment.yaml
kubectl apply -f ${REPO}/artifacts/canaries/hpa.yaml
Разверните сервис тестовой нагрузки для генерации трафика во время canary анализа:
helm upgrade -i flagger-loadtester flagger/loadtester
--namepace=test
Создайте пользовательский canary ресурс (замените example.com на свой домен):
apiVersion: flagger.app/v1alpha3
kind: Canary
metadata:
name: podinfo
namespace: test
spec:
targetRef:
apiVersion: apps/v1
kind: Deployment
name: podinfo
progressDeadlineSeconds: 60
autoscalerRef:
apiVersion: autoscaling/v2beta1
kind: HorizontalPodAutoscaler
name: podinfo
service:
port: 9898
gateways:
- public-gateway.istio-system.svc.cluster.local
hosts:
- app.istio.example.com
canaryAnalysis:
interval: 30s
threshold: 10
maxWeight: 50
stepWeight: 5
metrics:
- name: istio_requests_total
threshold: 99
interval: 30s
- name: istio_request_duration_seconds_bucket
threshold: 500
interval: 30s
webhooks:
- name: load-test
url: http://flagger-loadtester.test/
timeout: 5s
metadata:
cmd: "hey -z 1m -q 10 -c 2 http://podinfo.test:9898/"
Сохраните вышеуказанный ресурс как podinfo-canary.yaml, а затем примените его:
kubectl apply -f ./podinfo-canary.yaml
Приведенный выше анализ, в случае успеха, будет выполняться в течение пяти минут с проверкой метрик HTTP каждые полминуты. Вы можете определить минимальное время, необходимое для проверки и продвижения canary деплоя, по следующей формуле: interval * (maxWeight / stepWeight). Поля Canary CRD документируются здесь.
Через пару секунд Flagger создаст canary объекты:
# applied
deployment.apps/podinfo
horizontalpodautoscaler.autoscaling/podinfo
canary.flagger.app/podinfo
# generated
deployment.apps/podinfo-primary
horizontalpodautoscaler.autoscaling/podinfo-primary
service/podinfo
service/podinfo-canary
service/podinfo-primary
virtualservice.networking.istio.io/podinfo
Откройте браузер и перейдите к app.istio.example.com, вы должны увидеть номер версии демо-приложения.
Автоматический canary анализ и продвижение
Flagger реализует цикл управления, который постепенно перемещает трафик на canary, одновременно измеряя ключевые показатели производительности, например, уровень успешности HTTP-запросов, среднюю продолжительность запросов и работоспособность пода. На основе анализа KPI canary продвигается или прерывается, а результаты анализа публикуются в Slack.
Canary деплой запускается при изменении одного из следующих объектов:
- Деплой PodSpec (образ контейнера, команда, порты, env и т.д.)
- ConfigMaps монтируются как тома или преображаются в переменные среды
- Секреты монтируются как тома или преображаются в переменные среды
Запуск canary деплоя при обновлении образа контейнера:
kubectl -n test set image deployment/podinfo
podinfod=quay.io/stefanprodan/podinfo:1.4.1
Flagger обнаруживает, что версия деплоя изменилась, и начинает ее анализировать:
kubectl -n test describe canary/podinfo
Events:
New revision detected podinfo.test
Scaling up podinfo.test
Waiting for podinfo.test rollout to finish: 0 of 1 updated replicas are available
Advance podinfo.test canary weight 5
Advance podinfo.test canary weight 10
Advance podinfo.test canary weight 15
Advance podinfo.test canary weight 20
Advance podinfo.test canary weight 25
Advance podinfo.test canary weight 30
Advance podinfo.test canary weight 35
Advance podinfo.test canary weight 40
Advance podinfo.test canary weight 45
Advance podinfo.test canary weight 50
Copying podinfo.test template spec to podinfo-primary.test
Waiting for podinfo-primary.test rollout to finish: 1 of 2 updated replicas are available
Promotion completed! Scaling down podinfo.test
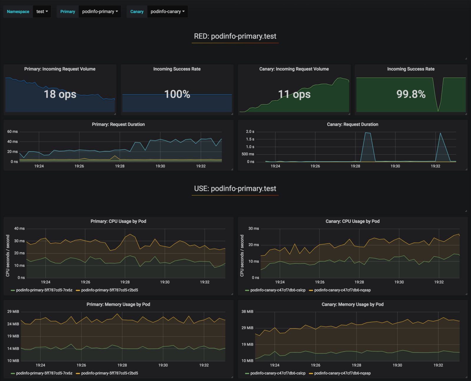
Во время анализа результаты canary можно отслеживать с помощью Grafana:
Обратите внимание: если новые изменения применить в отношении деплоя во время canary анализа, то Flagger перезапустит фазу анализа.
Составьте список всех "канареек" в вашем кластере:
watch kubectl get canaries --all-namespaces
NAMESPACE NAME STATUS WEIGHT LASTTRANSITIONTIME
test podinfo Progressing 15 2019-01-16T14:05:07Z
prod frontend Succeeded 0 2019-01-15T16:15:07Z
prod backend Failed 0 2019-01-14T17:05:07Z
Если вы включили уведомления Slack, то получите следующие сообщения:
Автоматический откат
Во время canary анализа можно генерировать синтетические ошибки HTTP 500 и высокую задержку ответа, чтобы проверить, не остановит ли Flagger деплой.
Создайте тестовый под и выполните в нем следующее действие:
kubectl -n test run tester
--image=quay.io/stefanprodan/podinfo:1.2.1
-- ./podinfo --port=9898
kubectl -n test exec -it tester-xx-xx sh
Генерация ошибок HTTP 500:
watch curl http://podinfo-canary:9898/status/500
Генерация задержки:
watch curl http://podinfo-canary:9898/delay/1
Когда число неудачных проверок достигает порогового значения, трафик направляется обратно к первичному каналу, canary масштабируется до нуля, а деплой помечается как неудачный.
Ошибки canary и пики задержек регистрируются как события Kubernetes и записываются Flagger в формате JSON:
kubectl -n istio-system logs deployment/flagger -f | jq .msg
Starting canary deployment for podinfo.test
Advance podinfo.test canary weight 5
Advance podinfo.test canary weight 10
Advance podinfo.test canary weight 15
Halt podinfo.test advancement success rate 69.17% < 99%
Halt podinfo.test advancement success rate 61.39% < 99%
Halt podinfo.test advancement success rate 55.06% < 99%
Halt podinfo.test advancement success rate 47.00% < 99%
Halt podinfo.test advancement success rate 37.00% < 99%
Halt podinfo.test advancement request duration 1.515s > 500ms
Halt podinfo.test advancement request duration 1.600s > 500ms
Halt podinfo.test advancement request duration 1.915s > 500ms
Halt podinfo.test advancement request duration 2.050s > 500ms
Halt podinfo.test advancement request duration 2.515s > 500ms
Rolling back podinfo.test failed checks threshold reached 10
Canary failed! Scaling down podinfo.test
Если вы включили уведомления Slack, то получите сообщение, когда будет превышен крайний срок выполнения или достижения максимального количества неудачных проверок в ходе анализа:
В заключение
Запуск service mesh, например, Istio, вдобавок к Kubernetes предоставит автоматические метрики, логи и протоколы, но деплой рабочих нагрузок все еще зависит от внешних инструментов. Flagger стремится изменить эту ситуацию, добавляя Istio возможности прогрессивной поставки.
Flagger совместим с любыми CI/CD-решениями для Kubernetes, и канареечный анализ можно легко расширить с помощью вебхуков для выполнения системных тестов интеграции/приемки, нагрузочных тестов или любых других пользовательских проверок. Поскольку Flagger является декларативным и реагирует на события Kubernetes, его можно использовать в пайплайнах GitOps вместе с Weave Flux или JenkinsX. Если вы используете JenkinsX, можете установить Flagger с надстройками jx.
Flagger поддерживается Weaveworks и обеспечивает canary деплои в Weave Cloud. Проект тестируется на GKE, EKS и "голом железе" с kubeadm.
Если у вас есть предложения по улучшению Flagger, пожалуйста, отправьте вопрос или PR на GitHub по адресу stefanprodan/flagger. Взносы более чем приветствуются!
Спасибо Рэю Цану.
Автор: RENESiS





